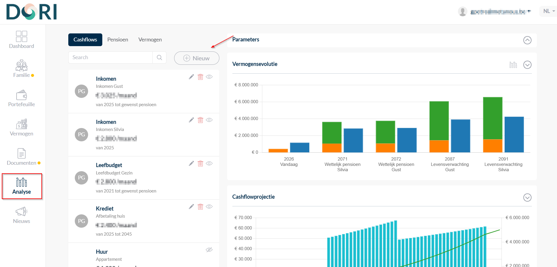
Cashflow
Met de financiële planningsfunctionaliteit van DORI kunt u een gedetailleerde cashflowprojectie genereren.
Deze projectie biedt een voorspelling van toekomstige inkomsten en uitgaven gedurende een specifieke periode.
Dit stelt u in staat om:
- Effectief te plannen
- Vooruit te kijken
- Beter te anticiperen op uw financiële situatie
1. Parameters instellen
Om uw cashflowprojectie te genereren, dient u eerst een aantal gegevens in te voeren:
- Klik op de knop 'Parameters' in de rechterbovenhoek.
- Vul de volgende gegevens in:
- Geboortedatum
- Wettelijke pensioenleeftijd
- Gewenste pensioenleeftijd
- Levensverwachting
ℹ️ Deze gegevens vormen de basis van uw financiële projectie en bieden een compleet overzicht van uw vermogensevolutie.

2. Cashflow en pensioengegevens invoeren
Cashflow
- Onder het tabblad 'Cashflow' kunt u verschillende inkomsten en uitgaven invoeren door op 'Nieuw' te klikken.

- Voorbeelden van in te vullen gegevens:
- Maandelijks inkomen
- Toekomstige verwachte inkomsten (bv. erfenissen)
- Diverse uitgaven (levensonderhoudsbudget, kredietaflossingen, huurkosten)
✅ U kunt bedragen periodiek instellen en aangeven of ze geïndexeerd zijn, voor een realistische weergave van uw situatie.
Pensioen
- Onder het tabblad 'Pensioen' voert u gegevens in over uw toekomstige pensioenuitkering.
- Dit biedt een uitgebreider inzicht in uw financiële planning.
Zodra alle gegevens zijn ingevoerd, wordt de cashflowprojectie automatisch gegenereerd.
3. Gegevens beheren
- Verbergen: Klik op het oogicoon om bepaalde gegevens uit de projectie te verbergen.
- Aanpassen: Klik op het potloodicoon om gegevens te wijzigen.
- Verwijderen: Klik op het prullenbakicoon om gegevens te wissen.
Voordelen
Met de cashflowprojectie-functionaliteit van DORI krijgt u:
- Inzicht in uw toekomstige financiële situatie
- De mogelijkheid om verschillende scenario’s te plannen
- De tools die u nodig heeft om uw financiële toekomst proactief te beheren